Performance of LTE power save modes on Nordic’s nRF9151-DK
Performance of LTE power save modes on Nordic’s nRF9151-DK
Cellular IoT standards such as LTE-M and NB-IoT offer power-saving features, such as PSM and eDRX, that, when configured correctly, can significantly extend battery life. Understanding how these modes behave and measuring their real timing and current-consumption impact is essential during product development. In the first article on the topic, we explored manual and automated methods for measuring power save modes, PSM and eDRX, on an nRF9151-DK from Nordic Semiconductor.
In this follow-up, we focus on the performance and analysis of the board’s power consumption, paying close attention to how firmware configuration, debug, or production settings shape its power behavior, as well as the choice of power-saving methods.
Debug vs production firmware
During the debugging phase of an IoT or embedded device, using UART messages and other debug logs is crucial for understanding the device under test’s behaviour. The logs enable understanding how the firmware affects power consumption and open the door for debugging and optimizing the code. To make power debugging easier, Otii instruments provide a neat feature that collects and syncs debug logs from the device under test’s UART with the current recordings. However, UARTs, like any non-vital logs in the final product, drain unnecessary power and must be shut off before final power tests, verification, and deployment.
To investigate the effects of the debug vs production firmware, and in this case, the effects of the UART on the power performance of the power save modes on nRF9151-DK, we turn to the options that Nordic Semiconductor provides for flashing the device and investigating the connectivity. In our first article, we flashed a device with an AT Command application (see Fig. 1) that has UART logging enabled and cannot easily be disabled. In this article, we perform the same power consumption test using the same set of LTE power modes, now flashing with the Shell Command Line Interface (see Fig. 2), which provides options to disable UART logging. Furthermore, it allows for configuring the nRF9151-DK to turn off the UART for a configurable period of time.
Note that in both cases, Nordic warns that the modem trace used for debugging is active and is draining more current.



The measurement setup
The device, nRF9151-DK, and the measurement instrument, Otii Ace Pro, are set up in the same way as in the previous investigation and article (see Fig. 4). Otii Ace Pro powers both the DK and the nRF9151 System-in-Package.

More about the hardware connection, how to get started with nRF9151-DK, and the settings in the Otii Desktop App for power measurements can be found in detail in the first article here.
The difference in the setups lies solely in the Python script used to automate power-mode performance measurements. The original script is modified in the following way:
- To know that the module is up and running, Otii Ace Pro listens after the message “JRRC mode: Idle.”
- The module is not reset between each test; this was not necessary.
- To send AT commands, the script now prepends “at” to each command.
- After the last AT command is sent, the UART is disabled by sending “uart disable X” where X is the length of each measurement, in this case, just over 4 hours.
Measurements results of power save modes, PSM and eDRX, on Nordic’s nRF9151-DK
The same conditions as highlighted in the previous investigation are relevant and affect the result:
- All tests were performed on the Telia live cellular network in Lund, Sweden. We could not control anything regarding the network.
- In the test, our nRF9151-DK worked as a modem, but we didn’t have any payload data. The actual total current consumption will depend on how much data is being transmitted each time.
- We didn’t consider whether there are any requirements for how often the device must send data or whether it must be able to contact the modem. During longer sleep periods, it is not possible to contact the device. The investigation was purely to see the difference in power consumption.
For both LTE-M and NB-IoT, four tests were performed:
- No power save
- eDRX (Extended Discontinuous Reception) with active timer (T3324) set to 40.96 seconds
- PSM (Power Save Mode) with 2 minutes active timer (T3324) and 60 minutes sleep (T3412 timer, periodic TAU)
- Both eDRX with a 40.96-second timer and PSM with 2-minute and 60-minute timers.
The measurements were performed for 4 hours in each setting, and the results were then compared for 1 hour (see Fig. 5). We used the new multiple-selection feature in the latest Otii SW release to save and name selections, making comparisons even more straightforward and time-efficient. The reason the minimum current is sometimes negative, and there are extremely short spikes in the microsecond range, is an artefact of the voltage regulation and is explained in more detail in the Otii documentation.

LTE-M power save modes: eDRX
Without a power-saving mode, the reference power measurement shows a measured average current consumption of roughly 1.16 mA for LTE-M. Enabling the eDRX timer reduces average current consumption to 213 μA over 1 hour (see Fig. 6).

When zooming in, the power behaviour of one duty cycle shows the eDRX 40.96s timer putting the modem into a low-power state (see Fig. 7 below).

It is possible to set lower and higher eDRX; the range is 5.12s to 43 minutes for LTE-M and up to 3 hours for NB-IoT. It is, however, also dependent on what the network allows you to set. During the eDRX period, the modem has the receiver turned off, but it can still send messages if needed. If something happens on the device side, it can send data directly, but it will respond slowly to network messages. The active timer must expire before receiving messages.
LTE-M power modes: PSM
PSM allows the device to remain registered to a network while sleeping for even longer periods. The lowest acceptable timer in the network that we used (Telia) is 60 minutes, and the maximum is almost 13 days. During this period, it is not possible to reach the device, but it can transmit data prematurely if needed. For this test, we set the timer to the lowest possible value, 60 minutes (see Fig. 8), with an active timer of 2 minutes; thus, during 2 of the 60 minutes, it is possible to reach the device; then it goes to sleep.

Compared to an hour of measurements with LTE-M eDRX (timer 40.96s), the average current is now down from 213μA to 44.83 μA (see Stats in Fig. 8 above) with a 1-hour LTE-M PSM setting, a clear improvement.
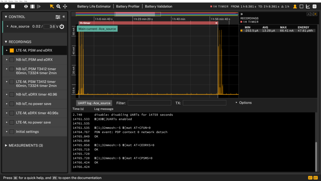
LTE-M power modes: PSM & eDRX combo
eDRX and PSM can be combined; in this case, 40.96s eDRX with a power-save configuration of 2 minutes active and 60 minutes PSM. With this eDRX and PSM combination, the current consumption is down to 13.28 μA.

NB-IoT power save modes: eDRX
Let us do the same exercise for the NB-IoT mode.
Fig. 5 shows the reference measurement with power-saving modes inactive and an average current consumption of 458.2 µA. This reference measurement shows that the average current is lower than that of LTE-M, 1.16 mA.
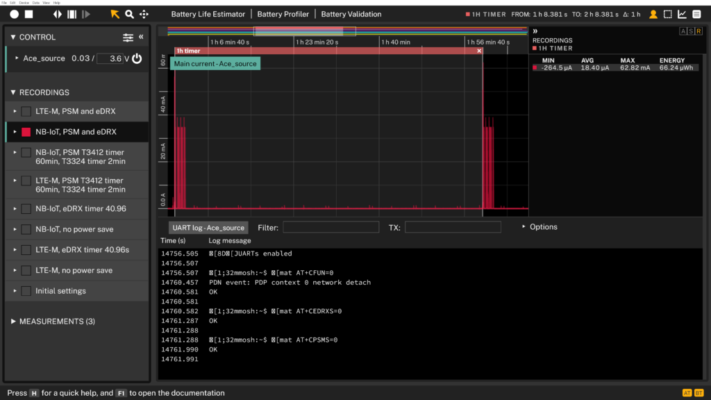
Activating eDRX (40.96s timer) halves the average current consumption (see Fig. 10) to 278.6 μA, and it can be expected to be even better with longer eDRX timers.

NB-IoT power save modes: PSM
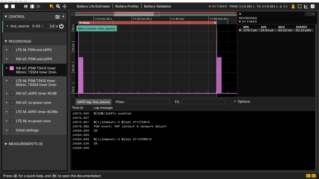
With PSM mode turned on, a 60-minute PSM and a 2-minute window for the device to be reached, the average current consumption is down to 25.34 μA (see Fig. 11 below).

NB-IoT power modes: PSM & eDRX combo
If we combine eDRX and PSM, the average current consumption over an hour is 18.4 μA (see Fig. 12 below).

PSM vs e-DRX sleep current performance
PSM and eDRX in LTE-M and NB-IoT offer different levels of power saving, with PSM balancing ease of reaching the device during its off time. To illustrate, Fig. 13 shows the average current consumption during sleep across all measured configurations with PSM mode enabled. In all cases, the sleep current is an impressive 2.8 µA for PSM.

While sleeping in PSM mode, the nRF9151-DK consumes an average of 2.8 μA; while sleeping in eDRX mode, it consumes almost 38 μA (see Fig. 14). Comparing the sleep current between PSM and eDRX shows that in PSM mode, the device has a lower sleep current than in eDRX mode. To lower the eDRX sleep current further, the eDRX timer must be set to 60 seconds or more, and the SIM must use the suspend/resume feature. This should lower the consumption significantly.

The matter of debug vs production firmware (UART on/off)
The average current consumption, as well as the sleep current consumption achievable in today’s modems, and in particular the one we measured, the nRF9151-DK, is impressively low. But what happens if you’re using debug firmware or forget to turn off the UART before deployment?
Nordic Semiconductors provided information that the additional current consumption when the UART is left on is approximately 600 µA. In this investigation, we are seeing similar numbers. Compared to the previous article, in which UART was continuously enabled, eDRX in LTE-M reduced current consumption to 710 μA. With UART off, the eDRX timer in LTE-M reduces power consumption to 213 μA.
Similar behaviour is seen for average sleep current consumption. When the nRF9151 has UART disabled and LTE-M PSM enabled, the sleep current consumption is 2.8 µA. With UART enabled, as in our previous article, it is 627.8 μA.
Note, however, that we are running two different applications: AT commands in the previous investigation vs. the Shell Command Line Interface in the current one, which could affect the comparison. Nevertheless, the impact of leaving debug logs and tools enabled is severe and demands ongoing vigilance from developers—especially when validating firmware for production deployment.
Conclusion
These measurements confirm that the nRF9151-DK’s real-world current consumption is heavily influenced by firmware configuration, peripheral choices, and the modem’s advertised power modes and selected configurations. One of the most important takeaways is the difference between debug and production firmware: debug builds often enable modem logging and debug traces, which can add background activity and noticeably increase average current. For power characterization and deployment battery-life estimates, always measure with production-equivalent firmware.
Choosing a power-saving mode is a trade-off between lower power consumption and easier device access. The nRF9151-DK’s average current consumption is lowest when power save modes, PSM and eDRX, are combined, at 13.28 μA, as reported in this study. Combining eDRX and PSM can yield significant gains, but it is not “set-and-forget.” Poor tuning, especially in real-world operator networks, can backfire, increasing power draw through extra signaling, retries, or timing mismatches.
Finally, this study showcases impressive sleep power savings, as low as 2.8 μA for LTE-M PSM with the nRF9151-DK, highlighting the significant steps the industry has taken to make cellular technology a worthy contender for IoT.
Sign up for more technical articles
A monthly dose of articles, tips & tricks, and know-how – everything you need to extend battery life in embedded electronics and IoT.